In the world of digital analytics, data is the key to making informed decisions. Businesses rely on tools that not only gather data but also make it accessible, customizable, and actionable. This is where Piano Analytics Workspaces come into play—a feature-rich environment designed to simplify data management and elevate analytics strategies.
What Are Piano Analytics Workspaces?
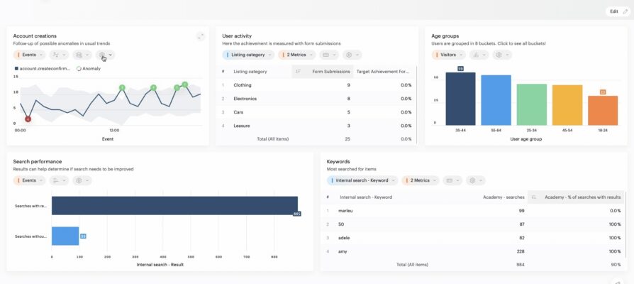
Piano Analytics Workspaces provide a centralized platform to access, organize, and analyze your digital data. Workspaces are customizable, allowing you to create tailored views of your metrics, reports, and visualizations.
With Workspaces, you can consolidate all relevant data streams into a single, user-friendly interface, enabling better collaboration and quicker decision-making. Whether you are tracking e-commerce sales, website engagement, or campaign performance, Workspaces empower teams to access insights that matter most.
Key Features of Piano Analytics Workspaces
- Customizable Dashboards: One of the standout features of Piano Analytics Workspaces is the ability to create custom dashboards. You can drag and drop widgets, choose from various visualization options, and design layouts that cater to specific goals or audiences. This flexibility ensures that stakeholders from different departments—marketing, product, or leadership, can have views of data relevant to them.
- Dynamic Reporting: Workspaces allow users to generate dynamic, real-time reports. By integrating multiple data sources, you can slice and dice information to uncover trends, segment audiences, and pinpoint performance drivers. This adaptability makes it easier to test hypotheses and iterate on strategies quickly.
- Collaboration-Ready: With Workspaces, team collaboration becomes seamless. You can share dashboards and reports with colleagues, set permissions, and align everyone around a single source of truth. This fosters a culture of transparency and data-driven decision-making across the organization.
- Interactive Visualizations: Workspaces provide a suite of interactive visualization tools, including bar charts, line graphs, heatmaps, and more.
- Scalable and Secure: As businesses grow, their data needs expand. Piano Analytics Workspaces are built to scale, handling increasing volumes of data without compromising performance. Robust security protocols ensure that sensitive information remains protected.
Final Thoughts
By combining customization, collaboration, and scalability, Workspaces empower organizations to stay ahead in the competitive digital landscape. Whether you’re a data analyst looking for advanced reporting capabilities or a business leader seeking a high-level overview of performance, Workspaces provide the perfect balance of depth and simplicity. If you’re ready to transform how you manage and act on data, it’s time to explore what Piano Analytics and specifically their Workspaces can do for you.
